Skip to main content

Features

MonitorVPS installs a lightweight agent on your Linux server. It collects CPU, memory, disk, and process data every 5 minutes and sends it to your dashboard.

CPU Monitoring

The agent reports CPU usage every 5 minutes. You set a threshold (say 80%), and MonitorVPS emails you when it's exceeded. Historical graphs show usage patterns over days and weeks, so you can tell whether a spike is normal or something to investigate.

  • Current CPU percentage updated every 5 minutes
  • Historical trend graphs over 90 days
  • Custom alert thresholds per server
app.monitorvps.com
CPU Monitoring

Anomaly Detection

MonitorVPS learns your server's normal behavior over time. When something deviates from the baseline, like a sudden CPU spike at 3 AM or an unexpected process eating memory, you get an alert without having to manually set thresholds for every metric.

  • Automatic baseline learning per server
  • Alerts on deviation from normal patterns
  • Catches issues that fixed thresholds miss
app.monitorvps.com
Anomaly Detection

Memory Monitoring

Track RAM usage and spot gradual increases that signal a memory leak. If your application slowly consumes more memory over hours or days, the trend graphs make it obvious before it causes an out-of-memory crash.

  • RAM usage tracking with historical data
  • Trend graphs to spot gradual memory leaks
  • Alerts when memory exceeds your set limit
app.monitorvps.com
Memory Monitoring

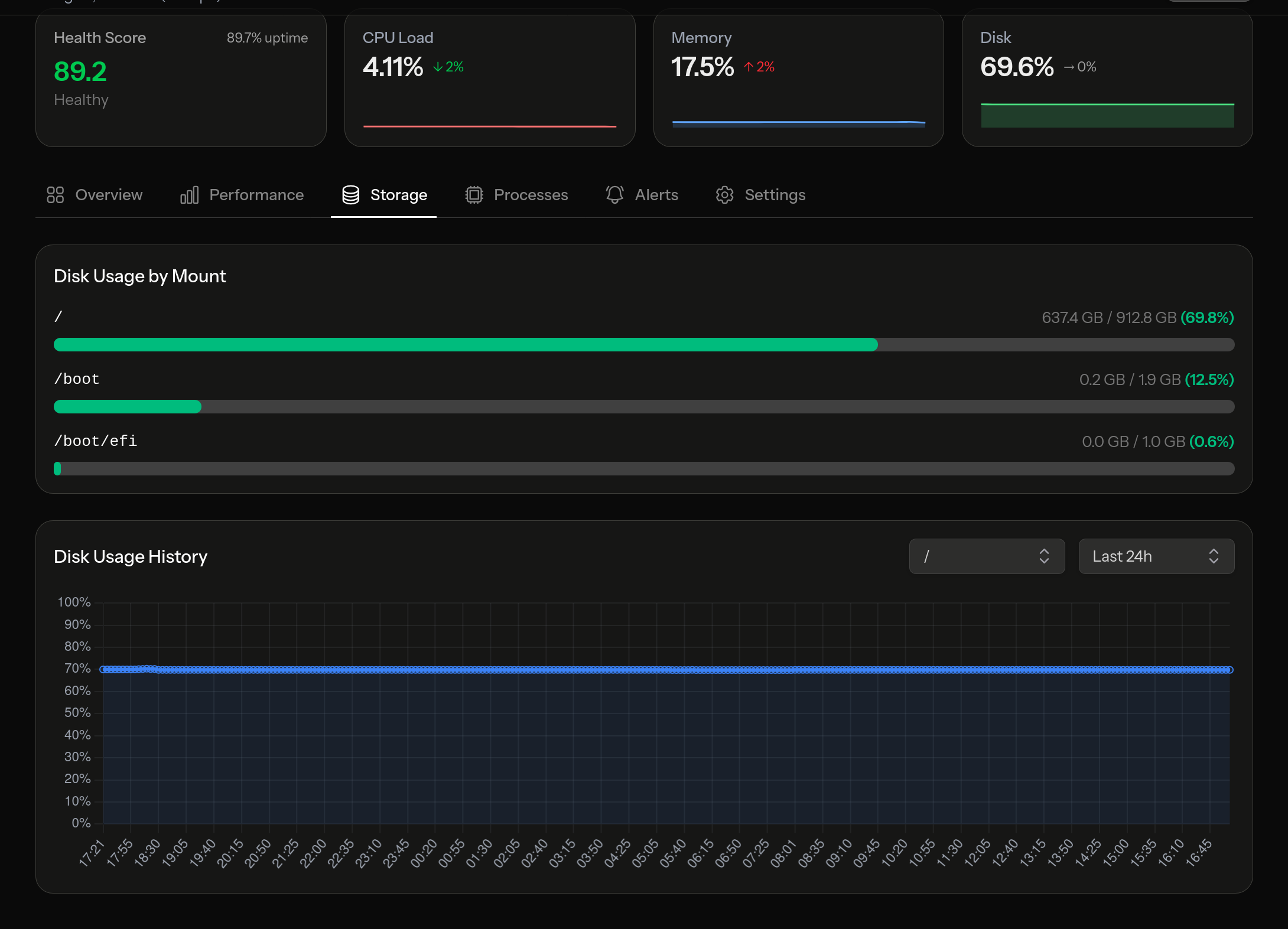
Disk Monitoring

A full disk can take down a database or stop log rotation. MonitorVPS tracks disk usage across all mounted volumes and warns you before you hit capacity. You pick the threshold, like 85% or 90%, and get notified in time to clean up or resize.

  • Usage tracking across all mounted volumes
  • Trend data to predict when you'll run out
  • Configurable capacity alerts
app.monitorvps.com
Disk Monitoring

Process Insights

See what's actually running on your server. Process insights list the top consumers by CPU and memory, so when something is eating resources, you can identify the specific process. Useful for spotting runaway cron jobs, cryptominers, or applications that didn't shut down cleanly.

  • Top processes ranked by CPU usage
  • Top processes ranked by memory usage
  • Process history to track changes over time
app.monitorvps.com
Process Insights

Smart Alerts

Get an email when a server goes offline, when a metric crosses your threshold, or when the anomaly detector flags something. Pro users can also send alerts to Slack, Discord, Microsoft Teams, or any service that accepts webhooks.

  • Email notifications on the free plan
  • Custom thresholds per server and metric
  • Webhook integrations: Slack, Discord, Teams, and more (Pro)
app.monitorvps.com
Smart Alerts

Try it on your own server

The free plan includes all features listed above for up to 2 servers. No credit card, no time limit.

Get Started Free