Saltar al contenido principal

Características

MonitorVPS instala un agente ligero en tu servidor Linux. Recopila datos de CPU, memoria, disco y procesos cada 5 minutos y los envía a tu panel.

Monitorización de CPU

The agent reports CPU usage every 5 minutes. You set a threshold (say 80%), and MonitorVPS emails you when it's exceeded. Historical graphs show usage patterns over days and weeks, so you can tell whether a spike is normal or something to investigate.

  • Porcentaje de CPU actual, actualizado cada 5 minutos
  • Gráficos de tendencias históricas de 90 días
  • Umbrales de alerta personalizados por servidor
app.monitorvps.com
Monitorización de CPU

Detección de anomalías

MonitorVPS learns your server's normal behavior over time. When something deviates from the baseline, like a sudden CPU spike at 3 AM or an unexpected process eating memory, you get an alert without having to manually set thresholds for every metric.

  • Aprendizaje automático de línea base por servidor
  • Alertas por desviación de los patrones normales
  • Detecta problemas que los umbrales fijos pasan por alto
app.monitorvps.com
Detección de anomalías

Monitorización de memoria

Rastrea el uso de RAM y detecta aumentos graduales que señalan una fuga de memoria. Si tu aplicación consume cada vez más memoria a lo largo de horas o días, los gráficos de tendencia lo hacen evidente antes de que cause un fallo por falta de memoria.

  • Seguimiento del uso de RAM con datos históricos
  • Gráficos de tendencia para detectar fugas de memoria graduales
  • Alertas cuando la memoria supera tu límite configurado
app.monitorvps.com
Monitorización de memoria

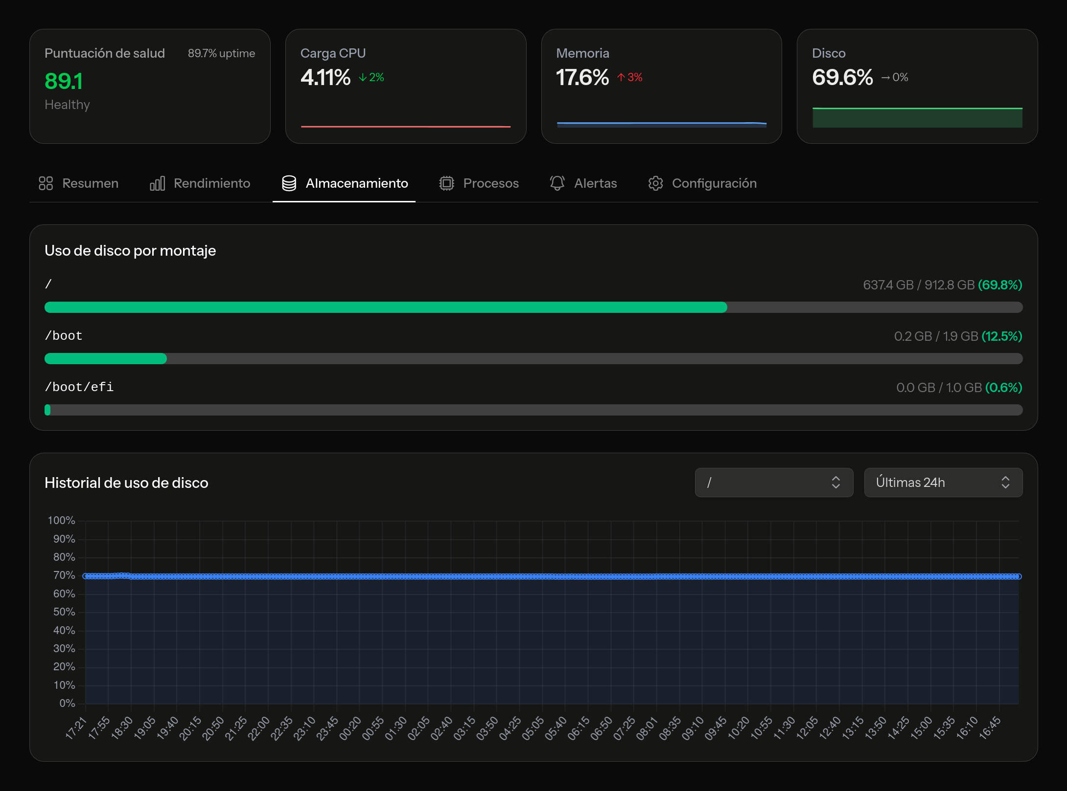
Monitoreo de disco

Un disco lleno puede tumbar una base de datos o detener la rotación de logs. MonitorVPS rastrea el uso del disco en todos los volúmenes montados y te avisa antes de que te quedes sin espacio. Tú eliges el umbral, por ejemplo 85% o 90%, y recibes una notificación a tiempo para limpiar o ampliar.

  • Seguimiento del uso en todos los volúmenes montados
  • Trend data to predict when you'll run out
  • Alertas de capacidad configurables
app.monitorvps.com
Monitoreo de disco

Información de procesos

See what's actually running on your server. Process insights list the top consumers by CPU and memory, so when something is eating resources, you can identify the specific process. Useful for spotting runaway cron jobs, cryptominers, or applications that didn't shut down cleanly.

  • Principales procesos ordenados por uso de CPU
  • Principales procesos ordenados por uso de memoria
  • Historial de procesos para rastrear cambios a lo largo del tiempo
app.monitorvps.com
Información de procesos

Alertas inteligentes

Recibe un email cuando un servidor se cae, cuando una métrica supera tu umbral o cuando el detector de anomalías detecta algo. Los usuarios Pro también pueden enviar alertas a Slack, Discord, Microsoft Teams o cualquier servicio que acepte webhooks.

  • Notificaciones por email en el plan gratuito
  • Umbrales personalizados por servidor y métrica
  • Integraciones por webhook: Slack, Discord, Teams y más (Pro)
app.monitorvps.com
Alertas inteligentes

Pruébalo en tu propio servidor

El plan gratuito incluye todas las funciones listadas arriba para hasta 2 servidores. Sin tarjeta de crédito, sin límite de tiempo.

Comenzar gratis