Aller au contenu principal

Fonctionnalités

MonitorVPS installe un agent léger sur votre serveur Linux. Il collecte les données CPU, mémoire, disque et processus toutes les 5 minutes et les envoie à votre tableau de bord.

Surveillance du CPU

The agent reports CPU usage every 5 minutes. You set a threshold (say 80%), and MonitorVPS emails you when it's exceeded. Historical graphs show usage patterns over days and weeks, so you can tell whether a spike is normal or something to investigate.

  • Pourcentage CPU actuel mis à jour toutes les 5 minutes
  • Graphiques de tendances historiques sur 90 jours
  • Seuils d'alerte personnalisés par serveur
app.monitorvps.com
Surveillance du CPU

Détection d'anomalies

MonitorVPS learns your server's normal behavior over time. When something deviates from the baseline, like a sudden CPU spike at 3 AM or an unexpected process eating memory, you get an alert without having to manually set thresholds for every metric.

  • Apprentissage automatique des seuils de référence par serveur
  • Alertes en cas d'écart par rapport aux patterns normaux
  • Détecte les problèmes que des seuils fixes ne repèrent pas
app.monitorvps.com
Détection d'anomalies

Surveillance de la mémoire

Suivez l'utilisation RAM et repérez les augmentations progressives signalant une fuite mémoire. Si votre application consomme lentement plus de mémoire sur des heures ou des jours, les graphiques de tendances le rendent évident avant qu'un crash par manque de mémoire ne survienne.

  • Suivi de l'utilisation RAM avec données historiques
  • Graphiques de tendances pour détecter les fuites mémoire progressives
  • Alertes lorsque la mémoire dépasse votre seuil défini
app.monitorvps.com
Surveillance de la mémoire

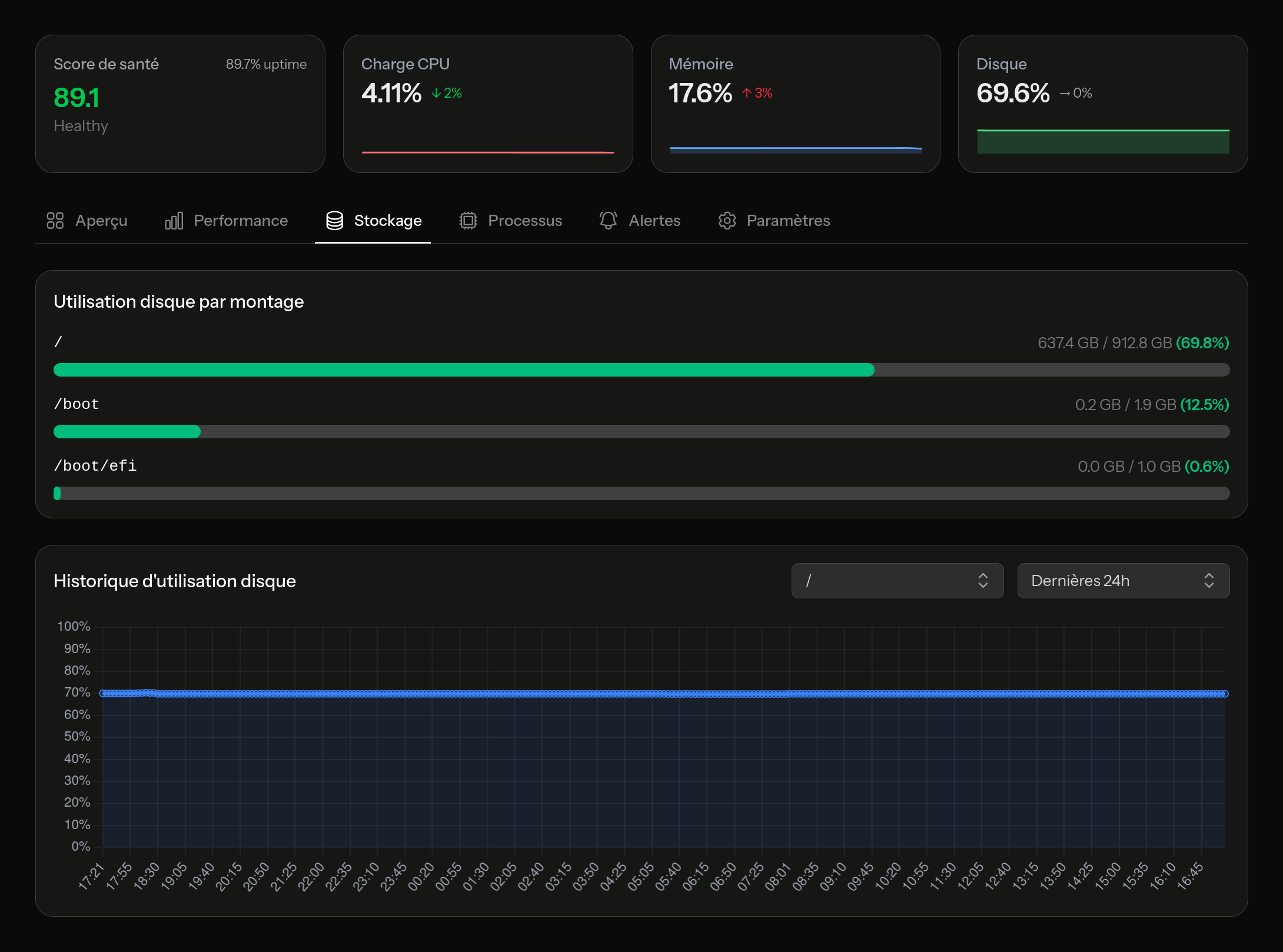
Surveillance du disque

Un disque plein peut faire tomber une base de données ou bloquer la rotation des journaux. MonitorVPS surveille l'utilisation du disque sur tous les volumes montés et vous avertit avant d'atteindre la capacité maximale. Vous choisissez le seuil, par exemple 85 % ou 90 %, et vous êtes notifié à temps pour nettoyer ou redimensionner.

  • Suivi de l'utilisation sur tous les volumes montés
  • Trend data to predict when you'll run out
  • Alertes de capacité configurables
app.monitorvps.com
Surveillance du disque

Aperçu des processus

See what's actually running on your server. Process insights list the top consumers by CPU and memory, so when something is eating resources, you can identify the specific process. Useful for spotting runaway cron jobs, cryptominers, or applications that didn't shut down cleanly.

  • Processus principaux classés par utilisation CPU
  • Processus principaux classés par utilisation mémoire
  • Historique des processus pour suivre les évolutions dans le temps
app.monitorvps.com
Aperçu des processus

Alertes intelligentes

Recevez un e-mail lorsqu'un serveur passe hors ligne, lorsqu'une métrique franchit votre seuil ou lorsque le détecteur d'anomalies signale quelque chose. Les utilisateurs Pro peuvent également envoyer des alertes vers Slack, Discord, Microsoft Teams ou tout service acceptant des webhooks.

  • Notifications par e-mail sur l'offre gratuite
  • Seuils personnalisés par serveur et par métrique
  • Intégrations webhook : Slack, Discord, Teams et plus encore (Pro)
app.monitorvps.com
Alertes intelligentes

Essayez-le sur votre propre serveur

L'offre gratuite inclut toutes les fonctionnalités listées ci-dessus pour jusqu'à 2 serveurs. Aucune carte de crédit, aucune limite de durée.

Commencer gratuitement