Ga naar hoofdinhoud

Functies

MonitorVPS installeert een lichtgewichte agent op je Linux-server. Hij verzamelt elke 5 minuten CPU-, geheugen-, schijf- en procesdata en stuurt die naar je dashboard.

CPU-monitoring

The agent reports CPU usage every 5 minutes. You set a threshold (say 80%), and MonitorVPS emails you when it's exceeded. Historical graphs show usage patterns over days and weeks, so you can tell whether a spike is normal or something to investigate.

  • Huidig CPU-percentage, elke 5 minuten bijgewerkt
  • Historische trendgrafieken over 90 dagen
  • Aangepaste meldingsdrempels per server
app.monitorvps.com
CPU-monitoring

Anomaliedetectie

MonitorVPS learns your server's normal behavior over time. When something deviates from the baseline, like a sudden CPU spike at 3 AM or an unexpected process eating memory, you get an alert without having to manually set thresholds for every metric.

  • Automatisch basispatroon leren per server
  • Meldingen bij afwijking van normaal gedrag
  • Pikt problemen op die vaste drempelwaarden missen
app.monitorvps.com
Anomaliedetectie

Geheugenmonitoring

Volg RAM-gebruik en spot geleidelijke toenames die wijzen op een geheugenlek. Als je applicatie langzaam meer geheugen verbruikt over uren of dagen, maken de trendgrafieken dit duidelijk voordat het een out-of-memory crash veroorzaakt.

  • RAM-gebruikstracking met historische data
  • Trendgrafieken om geleidelijke geheugenlekken te spotten
  • Meldingen wanneer het geheugen je ingestelde limiet overschrijdt
app.monitorvps.com
Geheugenmonitoring

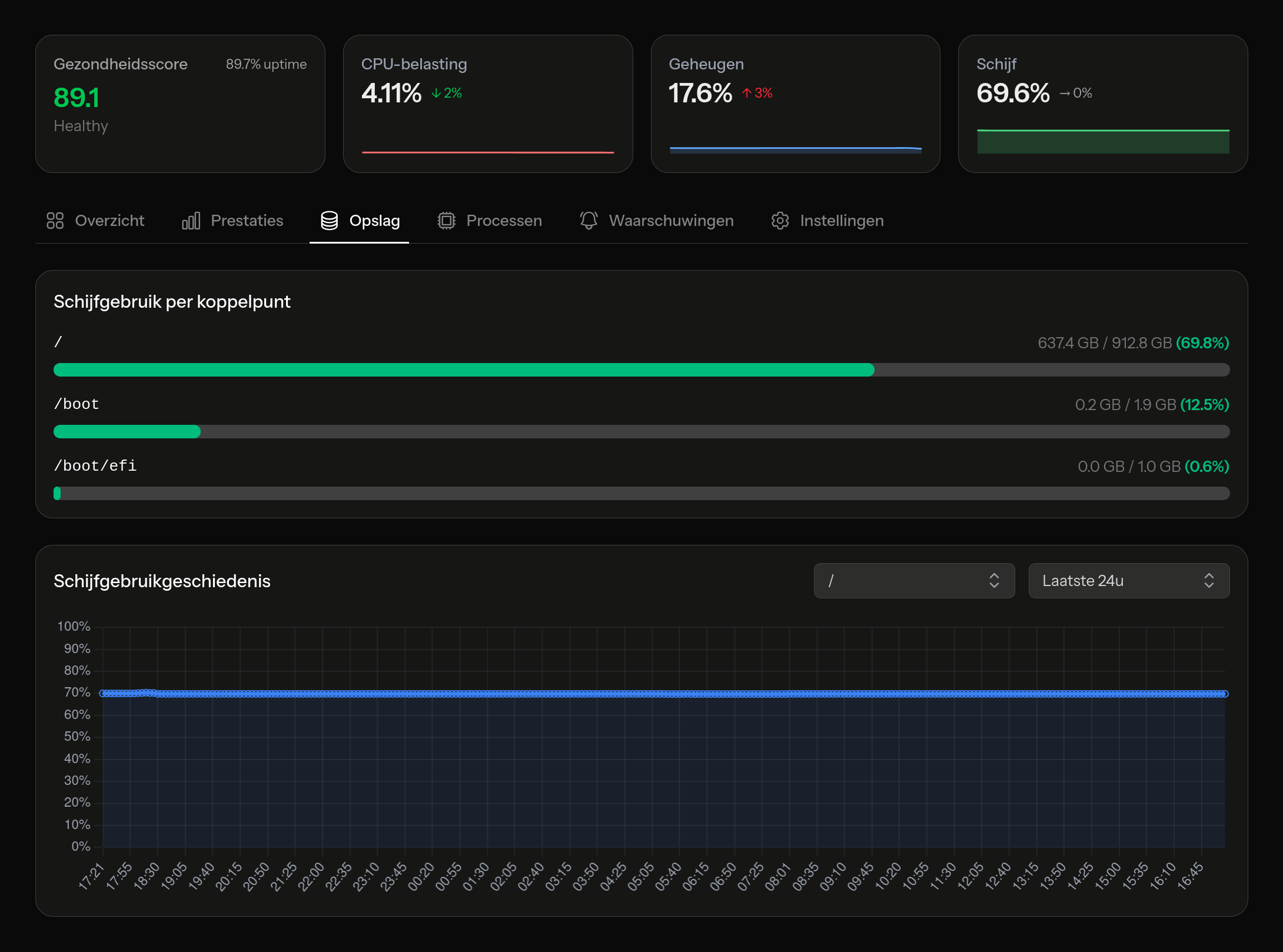
Schijfmonitoring

Een volle schijf kan een database platleggen of logrotatie stoppen. MonitorVPS houdt het schijfgebruik bij op alle gekoppelde volumes en waarschuwt je voordat je de capaciteit bereikt. Je kiest de drempelwaarde, zoals 85% of 90%, en krijgt op tijd een melding om op te ruimen of uit te breiden.

  • Gebruikstracking op alle gekoppelde volumes
  • Trend data to predict when you'll run out
  • Instelbare capaciteitsmeldingen
app.monitorvps.com
Schijfmonitoring

Procesinzichten

See what's actually running on your server. Process insights list the top consumers by CPU and memory, so when something is eating resources, you can identify the specific process. Useful for spotting runaway cron jobs, cryptominers, or applications that didn't shut down cleanly.

  • Topprocessen gerangschikt op CPU-gebruik
  • Topprocessen gerangschikt op geheugengebruik
  • Procesgeschiedenis om wijzigingen in de tijd bij te houden
app.monitorvps.com
Procesinzichten

Slimme meldingen

Ontvang een e-mail wanneer een server offline gaat, wanneer een statistiek je drempelwaarde overschrijdt, of wanneer de anomaliedetector iets signaleert. Pro-gebruikers kunnen meldingen ook sturen naar Slack, Discord, Microsoft Teams of elke dienst die webhooks accepteert.

  • E-mailnotificaties in het gratis abonnement
  • Aangepaste drempelwaarden per server en statistiek
  • Webhookintegraties: Slack, Discord, Teams en meer (Pro)
app.monitorvps.com
Slimme meldingen

Probeer het op je eigen server

Het gratis abonnement bevat alle hierboven genoemde functies voor tot 2 servers. Geen creditcard, geen tijdslimiet.

Gratis beginnen